Czym jest social listening?
Najprościej rzecz ujmując, social listening oznacza wsłuchanie się w dyskusje internautów. Monitoring internetu warto przeprowadzać za pomocą nowoczesnych narzędzi opartych o sztuczną inteligencję. Dzięki unikalnym i zaawansowanym algorytmom uzyskujemy interesujący nas zbiór danych, który częściowo jest już przeanalizowany. Dzięki temu jesteśmy w stanie szybko i skutecznie poznać zarys konkretnej sytuacji lub zlokalizować obszary dla dalszej – pogłębionej – analizy. Sucha definicja może nie sprzyjać wyobraźni, dlatego też zdefiniujmy social listening na żywym przykładzie.
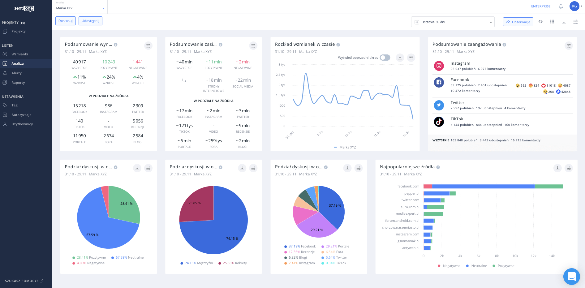
Załóżmy, że chcielibyśmy dowiedzieć się, co mówią internauci o Marce XYZ z branży elektronicznej. Wybieramy jedno z wielu dostępnych na rynku narzędzi służących do monitoringu Internetu (np. SentiOne czy Brand24). Następnie zakładamy projekt, w którym określamy słowa kluczowe związane z Marką XYZ i uwzględniamy linki do jej oficjalnych kanałów w social mediach. Dzięki temu system przedstawi nam zbiór różnorodnych statystyk dotyczących wzmianek (artykuły, posty, komentarze i udostępnienia) o Marce XYZ. Poniżej przedstawiam screenshot z analizy w narzędziu SentiOne.

Widżety dostępne w widoku Analizy (jest ich znacznie więcej niż na powyższym screenshocie) pokażą nam podstawowe dane, np. liczbę i zasięg wzmianek w czasie, ich wydźwięk czy najpopularniejsze źródła. Zadaniem analityka będzie zagłębienie się w liczbowe zestawienia i wyłuskanie z nich kluczowych oraz wartościowych wniosków. Aby badanie było jeszcze bardziej szczegółowe, do dyspozycji mamy zakładkę Wzmianki, w której możemy czytać i tagować wszystkie zebrane przez system publikacje. Pozwoli to przypisać dane do konkretnych kategorii i przedstawić szczegółowy zakres tematyki poruszanej w kontekście Marki XYZ.
Co zyskasz, włączając do swoich działań monitoring Internetu?
Połączenie analizy ilościowej i jakościowej opinii internautów zagwarantuje nam porządną dawkę wiedzy, którą z kolei można przekuć na konkretne działania.
Systematyczne wzmacnianie relacji z klientami
Śledząc i reagując na to, co internauci mówią o Twojej marce, wchodzisz ze swoimi odbiorcami w interakcję. Budujesz w swojej społeczności poczucie, że jest dla Ciebie ważna i liczysz się z jej zdaniem. Dzisiejsi konsumenci chcą być słuchani i dążą do tego, aby wywierać realny wpływ na markę oraz jej produkty/usługi.
Zainteresowanie marką wśród potencjalnych klientów
Tworząc projekt w narzędziu do monitoringu, możesz uwzględnić słowa kluczowe, które pozwolą Ci zlokalizować leady sprzedażowe. Istnieje także możliwość ustawienia alertów informujących o pojawieniu się takich wzmianek w sieci. Twój zespół będzie mógł szybko i skutecznie docierać do osób szukających produktów i usług podobnych do Twoich.

Poszerzanie zasięgu – real time marketing
Systematycznie monitorując sieć, trzymasz rękę na pulsie i jesteś w stanie wykorzystać peaki w dyskusjach internautów do powiększenia swojego grona odbiorców. W dodatku dzięki real-time marketingowi możesz zrobić to całkowicie za darmo. Jednym z wzorcowych przykładów takich praktyk jest marka IKEA. Koniecznie zapoznaj się ze szczegółami zawartymi w punkcie 3. tego artykułu.
Współpraca z kluczowymi influencerami
Dzięki analizie wzmianek masz możliwość namierzenia osób, które wypowiadają się o Twojej marce w pozytywny sposób i jednocześnie mają wielu followersów. Monitorując ogólne słowa kluczowe związane z produktami podobnymi do Twoich, masz również szansę odkryć kluczowych influencerów dla całej branży. Warto nawiązać współpracę z takimi osobami, choćby w ramach kampanii marketingowych, obsadzając je w rolach ambasadorów marki.
Strategie marketingowe oparte na potrzebach konsumentów
Dzięki czytaniu wypowiedzi swoich klientów lub też potencjalnych odbiorców poznajesz ich problemy, a także potrzeby. Możesz odpowiadać na nie systematycznie, np. dodając pożądaną funkcję w swojej aplikacji czy usuwając błąd UX ze strony www. Badania oparte na analizie wzmianek zamieszczanych w sieci dają także wiele cennych informacji, które mogą ukierunkować kampanie edukacyjne. Świetnym tego typu działaniem wykazała się marka Durex, o czym przeczytasz we wspomnianym już punkcie 3.
Udoskonalenie produktów i usług
Niezwykle cennym źródłem wzmianek o produktach/usługach są serwisy z recenzjami. Jest to miejsce, gdzie internauci spontanicznie wyrażają swoje emocje i opinie. Kiedy w tego typu wzmiankach cyklicznie pojawiają się narzekania na konkretny aspekt Twojego produktu, wiesz, co możesz zrobić, by zapobiec spadkowi sprzedaży lub nawet zwiększyć częstotliwość zakupu.
Bycie o krok przed konkurencją
Podążanie za bieżącymi trendami i gorącymi tematami dyskusji w sieci pozwoli Ci dostosować komunikację marki do zainteresowań Twojej grupy docelowej. Wsłuchaj się także w negatywne wzmianki o Twojej konkurencji i przekuj je w swoje zalety czy wyróżniki.
Ochrona przed sytuacją kryzysową marki
Miej na uwadze frazy związane z tematami potencjalnie kryzysowymi w Twojej branży i sprawdzaj na bieżąco, czy w ich kontekście nie pojawia się Twoja marka. Zdarza się, że w sieci występują nieprawdziwe opinie, w których oskarża się producentów o testowanie produktów na zwierzętach, o toksyczne substancje zastosowane w produktach czy zaśmiecanie środowiska. Warto z uwagą śledzić te dyskusje i reagować w odpowiednim momencie, aby nie poszerzyły one swojego zasięgu.
Przykłady efektywnego wykorzystania social listeningu przez globalne marki
IKEA i real-time marketing (RTM)
Poniżej znajduje się screenshot z panelu SentiOne, który przedstawia rozkład wzmianek w czasie. Publikacje w swojej treści lub/i kontekście zawierały słowo “śpiulkolot”.

Źródło własne, narzędzie SentiOne
Wyraźny peak w liczbie treści pojawił się 7 grudnia 2021, kiedy to internauci okrzyknęli “śpiulkolot” młodzieżowym słowem roku. IKEA wykorzystała gorący temat dyskusji do promowania swojej oferty. Post marki stał się treścią viralową.

Durex i długofalowa edukacja
Zespół SentiOne na zlecenie marki przeanalizował tematykę związaną z seksem, która pojawiała się na najpopularniejszych forach młodzieżowych. Poruszane zagadnienia zostały przypisane do konkretnych kategorii: anatomia, antykoncepcja, masturbacja, mity, seks i inne. Następnie każda z nich została dogłębnie przeanalizowana. Durex we współpracy z Grupą Abstra (obecnie Studi), między innymi na podstawie danych i wniosków zawartych w raporcie, utworzył kanał poświęcony edukacji seksualnej “Jak TO Robić”. Kanał obecnie posiada 224 tys. subskrybentów i ponad 45 mln wyświetleń. Więcej szczegółów znajdziesz tutaj.

Netflix i dyskusje internautów
Netflix niejednokrotnie wykazał się swoim zaangażowaniem w budowanie bliskich relacji ze swoimi odbiorcami. Komunikacja marki na każdym kroku pokazuje, że Netflix dobrze zna swoich odbiorców i trendy, którym się poddają. W odpowiedzi na zjawisko binge-watching (kompulsywne oglądanie seriali) i problemów jemu towarzyszących, opisywanych przez internautów w sieci, Netflix wyprodukował inteligentne skarpety. Skarpety zatrzymują serial, kiedy ich użytkownik niespodziewanie zaśnie. Dodatkowo marka podzieliła się instrukcją, jak zrobić takie skarpetki samodzielnie.

Podsumowanie
Zdawałoby się, że w zdigitalizowanym świecie social listening jest czymś niezbędnym dla każdej marki, która chce odnosić sukcesy na rynku. Jednak wielu marketerów nadal nie docenia tej metody badawczej. Warto przyjrzeć się codziennej komunikacji Netflixa, o którym wspominaliśmy powyżej. Z pewną dozą śmiałości można stwierdzić, że efektywność działań tej marki w dużej mierze oparta jest o umiejętne korzystanie z monitoringu Internetu – trafna komunikacja skierowana do millenialsów – oparta na doskonałych memach, posty nawiązujące do aktualnych trendów w branży czy odpowiadanie internautom wspominającym Netflix na różnych kanałach.
Przy planowaniu strategii marketingowej na nowy rok pamiętaj o korzyściach płynących z badań bazujących na monitoringu Internetu. Dzięki nim wzmocnisz relację ze swoimi klientami, poznasz swoich odbiorców i trendy, którymi się kierują. Zadbasz o skuteczne udoskonalenie produktów i usług, poszerzysz zasięg, tworząc efektywny real-time marketing i nawiążesz współpracę z kluczowymi dla Ciebie liderami opinii. A przede wszystkim będziesz miał pod kontrolą wizerunek i bezpieczeństwo Twojej marki w sieci. Daj się porwać nowym insightom i bądź o krok przed konkurencją!